
氮气气体浓度泄露监测解决方案
氮气N2,氮气占大气总量的78.08%(体积分数),是空气的主要成份。氮气的化学性质不活泼,常温下很难跟其他物质发生反应,所以常被用来制作防腐剂。但在高温、高能量条件下可与某些物质发生化学变化,用来制取对人类有用的新物质。氮主要用于合成氨,合成树脂,合成橡胶等的重要原料。 氮是一种营养元素还可以用来制作化肥。

氮气对人体的危害:
氮气在大气中的比例为78%,因为氮气不活泼,常温下不能助燃或与其他物质直接反应。当环境中的氮气含量逐渐升高,而氧气含量逐渐降低到19%时,人往往就会头晕目眩。随着氧气比例的继续下降,会引起单纯性窒息。其主要表现是机体缺氧,出现头晕、头痛、呼息困难、急促,心跳加快,脉搏弱而快,精神恍惚不安,全身乏力,肌肉协调运动失调。若进入完全充满氮气的设备或容器中,人会立即昏倒窒息直到死亡。在通常的化工生产中,氮气常常用来排空管线内的可燃气体,因为氮气的无色无味,因氮气吹扫而产生的低氧环境常常被工人甚至是基层管理人员所忽视。

据资料记载,氮气窒息事故发生时,受害者只要在相对浓度较高的氮气空间中停留2分钟就很难有逃出或自救能力;当工作空间中氧浓度<10%可立即使人窒息死亡。
如何预防氮气给人体带来的危害?
日常生活中,尤其是天气炎热的夏季,要更加注意室内的通风,不要处于一个密闭的环境之下。为避免意外,应安装氮气华体会会员登入当氮气浓度超过国家规定值的时候进行声光报警,并且根据现场联动风机,避免意外发生。

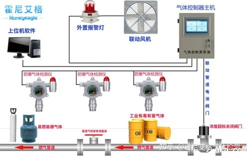
氮气华体会会员登入,氮气检漏仪产品广泛应用于冶金、石化、市政、化工等行业,气体探测器的核心部分是电化学传感器,氮气检测报警仪器适用于检测空气中氮气的浓度。如果空气中氮气(N2)浓度超过检测仪设定的报警值,仪器就会发出声光报警。
氮气华体会会员登入安装位置
1.氮气(N2)的密度小于空气,氮气检漏仪应当安装在泄漏点的上方0.5米-2米处,且传感器部位向下。
2.仪器请勿安装在以下位置:
①直接受到蒸汽、油烟影响的地方
②给气口,换气扇,房门等风量流动较大的地方
③水气,水滴多的地方(相对湿度:≧90%)
④温度在-30℃以下或50℃以上的地方
⑤有强电磁的地方

氮气检测使用注意事项:
1.注意氮气探测器等各种有毒有害气体探测器的浓度测量范围,其检测范围是固定的。只有在测量范围内完成测量,仪器才能准确测量。如果传感器长时间超出测量范围,可能会造成永久性损坏。
2.注意不同传感器之间的检测干扰:一般来说,每个传感器对应一个特定的气体检测,但任何华体会会员登入器都不能是绝对的。因此,在选择气体传感器时,有必要尽可能了解其他气体对传感器检测的干扰,以确保其准确检测特定气体。
3.注意定期校准和测试:有毒有害华体会会员登入和其他分析仪器一样,采用相对比较方法进行测量:仪器采用零气体和标准气体浓度进行校准,标准曲线存储在仪器中,将测量气体浓度产生的电信号与标准气体浓度的电信号进行比较,计算出准确的气体浓度。因此,需要定期检定校准仪器。
hth体育网站登录氮气检测报警仪器,采用电化学检测原理,测量范围:0~100%Vol,分 辨 率:0.01%Vol(0-100%Vol),报警点设置:可设置A1报警值、A2报警值;可单独设置TWA报警值、STEL报警值,应用于:石油、化工、消防、燃气、船舶、卫生防疫、环境监测、市政公用、能源电力、冶金铸造、木材加工,粮食储藏、烟草熏蒸、工业喷涂、污水处理、科研实验、应急救援监测等领域。



