欢迎您来到hth官网登录入口APP下载(官方)网站/网页版登录入口最新版V9.68.99!

hth官网登录入口APP下载(官方)网站/网页版登录入口最新版V9.68.99

电话:0755-84655796
手机:15361572513
传真:0755-84653815
邮箱: 3527181857@qq.com
   当前位置:首页 > hth358华体会
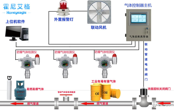
氯化车间危险气体监测及预警系统

氯化车间危险气体监测及预警系统

易燃易爆的气体、氯气和有毒气体的危害,在氯化行业的绝大多数企业中普遍存在,这一现象是由氯化行业本身固有的特点所决定的。多数氯化企业所处理的大量原材料、中间体和产品,自身具有易燃、易爆、有毒的性质;生产、储存和输送等工艺过程,许多都是处于加温(或低温)、加压(或负压)、催化、化学反应等易燃易爆的非常状态条件下,且容易挥发出有毒的气体。由于多数氯化企业中不可避免存在火灾爆炸的潜在危险及有毒气体对人体的伤害,火灾爆炸事故及有毒气体的泄露常常造成严重的破坏后果,因此防火防爆防毒气在化工安全中具

系统概述

hth体育网站登录气体检测有限公司根据自己在安防及智能监控方面积累的多年工程经验,针对氯化车间安全监控的需要,开发出适应氯化车间危险气体监测及预警的系统,针对氯化车间的易燃气体、易爆气体、有毒气体、氯气进行实时在线监控分析,形成直观结果,使生产管理人员掌握化工生产车间的危险气体实时动态信息,并能查询危险气体在过去时间的变化动态,对可能引发危险事故的因素及时排除,把危险控制在始发阶段,以实现化工生产的安全、持续、高效进行。

该系统的开发应用,为化工企业的安全生产提供保障,为企业生产效率的提高提供强有力的支持。同时也为化工企业的生产人员提供一个安全的环境,有毒气体、易燃易爆气体、粉尘控制在安全值下,达到现代化氯化企业的安全及环境控制要求。

image.png 

image.png 

image.png 

系统组成结构

根据系统应用的需要,我们把氯化车间危险气体监测及预警系统分为四个部分:

ⅰ.氯气检测仪HNAG1000-CL2-F ;ⅱ.气体控制器HNAG6500-F;ⅲ.数据汇集及处理平台系统;ⅳ.预警系统。

 

信息采集系统

氯化车间信息采集系统通过安装在车间的防爆型工业探测器,实时采集化工生产车间中有毒气体、易燃易爆气体浓度信息,

image.png 

image.png 

并通过传输网络发送到后端管理平台,经过后端管理平台的处理,形成直观的结果,供生产管理人员做调度决策使用。

氯化车间生产车间危险气体感应器的布置,是根据各个氯化车间生产化学品的不同及其不同的生产工序,按需要布置粉尘感应器、有毒气体感应器、易燃气体感应器、易爆气体感应器、并可配备手持检测终端(方便安监人员随时随地检测)。

3.2 传输网络

传输网络系统包括有线或无线传输,可根据实际需要灵活选择。其主要作用使把信息采集系统采集的数据及视频信息实时、准确的传输到数据汇集及处理平台。它构成了信息采集系统及后端管理平台之间的桥梁。

3.3 数据汇集及处理平台系统

数据汇集及处理平台系统由软件和硬件两部分构成,硬件主要包含承载数据及软件运行的服务器、UPS电源、路由器、防火墙、大屏显示设备等,软件是该系统的灵魂,控制着前端数据的采集、中间数据的传输、管理平台的数据处理、预警系统的运行及预警处理预案的启动。

氯化车间危险气体监测及预警系统软件平台完全基于B/S结构设计,为生产厂区安全管理人员提供完善的操作平台,同时,为厂区其他普通人员定制基于B/S结构的浏览模块。系统通过权限访问,提高系统运行的安全性。系统可实时、准确、高效地监测生产车间的危险气体信息及生产生产车间视频信息等参数,并对数据整编入库、分析处理,形成结果,供决策人员使用。

系统包含以下几个子系统:

1、生产车间危险气体监测子系统

2、氯化车间基础信息查询子系统

3、监视分析和预测预报子系统

4、预案启动和响应子系统

3.4 预警系统

预警系统的运行是根据感应器监测数据及数据处理平台形成的结果,当数据达到设定报警值时,预警系统会自动启动,决定预警级别及范围(生产车间或厂区)。并根据系统设定,启动排气扇、喷淋系统 或停止生产等预案。

预警级别设置:预警级别根据生产车间监测数据决定,并在生产车间和监控室同时实现预警,并通过监测数据进行判断是否在生产厂区预警。

指示报警器级别设置:危险气体一级预警、二级预警设置不同是浓度限值和不同的预警声光模式。并可在一级预警或二级预警时联动排风机或其他预案处理系统运行 image.png

 

系统设计注意事项

氯化车间危险气体监测及预警系统是一个以监控化工生产车间安全状况的系统,本身的设计必须具备很高的安全要求,因此,在系统设计安装时,以下几个方面的问题需要特别关注:

感应器选取原则:根据氯化车间生产工序及生产工艺,分析其产生的有毒、易燃、易爆气体种类,根据不同的气体种类及监测精度要求,选择不同的感应器。

感应器布置原则: 检测比空气重的体检测器,应靠近泄漏点,其安装高度应距地坪(或楼地板)0.3~0.6m。检测比空气轻的气体检测器,其安装高度应高出释放源 0.5~2m。检测器应布置在无冲击、无振动、无强电磁场干扰、易于检修的场所,安装探头的地点与周边管线或设备之间应留有不小于 0.5m 的净空和出入通道。

image.png 

 

 

 

监测点的选择:

1、 一般原则:根据气体的理化性质、释放源的特性、生产场地布置、地理条件、环境气候、操作巡检路线等条件,选择气体易于积累和便于采样检测之处布置。

2、 控制室、机柜间、变配电所的空调引风口、电缆沟和电缆桥架进入建筑物房间的开洞处等可燃气体和有毒气体有可能进入建筑物的地方,宜设置检测器。

3、 可能积聚比空气重的可燃气体、或有毒气体的工艺阀井、地坑及排污沟等场所,应设检测器。

危险气体感应器技术要求:

1、 感应器配备的声光报警设备,能直接或间接地接收可燃气体和/或有毒气体检(探)测器及其他报警触发部件的报警信号,发出声光报警信号,并予以保持。

2、 感应器可采用220v现场供电,也可采用12~24VDC本安电源供电。

4、 感应器的输出宜选用数字信号、触点信号、4~20 毫安信号和毫伏信号。ⅳ.感应器测量精度及范围达到监测要求。

报警指示器的选用:

image.png 

报警指示器能直接或间接地接收气体检测器及其他报警触发部件的报警信号,发出声光报警信号,并予以保持。声光报警信号应能手动消除,再次有报警信号输入时仍能发出报警。多点式指示报警设备应具有相对独立、互不影响的报警功能,并能区分和识别报警场所位号。当报警指示器出现故障时,指示报警设备应能发出与危险气体浓度报警信号有明显区别的声、光故障报警信号。

第一:系统的优势

我公司凭借在安防及智能化工程设计及建设方面的多年经验,开发出的氯化车间危险气体监测及预警系统具有以下优势:

1)预警级别设置灵活:系统可根据需要设置多级预警级别及范围,并可在不同的预警级别选择联动不同的处理预案。

2)系统兼容性好,可扩展性强:系统采用全模块化设计、标准的借口,支持参数化配置,支持组件及组件的动态加载,在技术和系统容量上留有充分扩展余地。支持多种硬件平台,采用通用标准开发平台开发,具备良好的可移植性,支持与其它系统的数据交换和共享,支持与其它商品软件的数据交换。

3)系统安全性好:质量好,品质好的元器件。

第二:系统的应用范围

根据不同的划分方式,我公司开发的氯化车间危险气体监测及预警系统的应用范围可分为以下几种:

1、系统应用的地域范围:该系统可以应用于一个单独的化工生产车间;也可同时对拥有多个化工生产车间的氯化车间区进行监控预警。

2、系统应用的厂区种类:石油化工企业、农药类化工企业、碱化工企业、煤化工企业、磷化工企业、涂料类化工企业、化肥类化工企业、日化类化工企业等。

3、系统监控的气体种类:有毒气体、易燃气体、易爆气体、粉尘及生产车间视频信息。

最后我们来说下安装的一些问题:

不管检测的介质是可燃气体还是有毒气体,如果安装数量小于4台的,一般建议客户选用分线(4-20ma)的连接方式,此链接使用的连接线规格为,3X1平方RVVP信号电缆屏蔽线,如图所示:

image.png 

如果安装数量大于4台的话,建议选用总线485的连接方式或者无线传输的方式,如果采用485,那么连接线规格为4X1平方RVVP信号电缆屏蔽线,如图image.png

 

如果采用无线传输,那么大概示意图如下:

image.png 

具体不管哪一种连接方式,购买之前和厂家沟通好安装方案。

小结

在现代化的化工装置中,易燃易爆和有毒气体的监测与预警系统已经得到较多的应用,为化工生产的安全起到一定的保障作用,但是其覆盖范围较小、监测因子及预警范围都有一定的局限性。我公司开发的氯化车间危险气体监测及预警系统,监测因子全面、覆盖范围灵活多变、预警范围广泛、预警方式多样,它的应用,必定为氯化车间的安全生产保障提供更可靠的平台,为氯化车间的环境控制提供更好的技术手段,使氯化车间真正达到现代氯化车间安全环保的要求。

 7.jpg


Baidu
map